MEGA® Pure S: filtration with many possibilities.
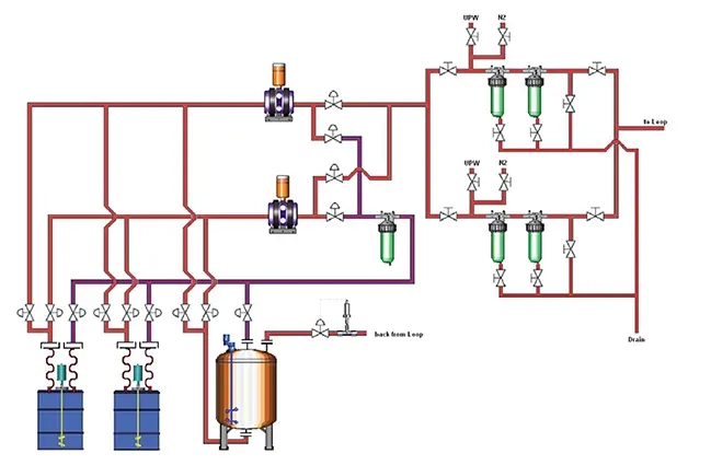
The MEGA® Pure S system consists of a variable number of 20" filter housing assemblies. Different configurations are available: serial, parallel or a combination of serial and parallel.
Serial
- The sludge is filtered through the first filter and then through the second before being fed to the global supply circuit, or
- Both filter banks are bypassed and deliver the slurry directly to the global supply circuit without filtration
Parallel
- The slurry is filtered through both filters in parallel and then fed into the global supply circuit
- Filter 1 feeds slurry to the global supply circuit while Filter 2 is isolated or vice versa
- Both filter banks are bypassed and deliver the slurry directly to the global supply circuit without filtration
Serial and parallel
- The slurry is filtered through both filters (in parallel) and then fed into the global supply circuit
- The slurry is filtered successively through filter 1, filter 2 and then fed to the global supply circuit, or
- Filter 1 feeds slurry to the global supply circuit while Filter 2 is isolated or vice versa
More features
The system is designed for continuous, simultaneous filtration of the slurry feed to one or more global circuits.
- Auto flush/clean function for each filter bank.
- Automatic de-airing and pre-press for smooth transfers between banks.
- Automatic pressure drop detection and alarms.
- Normally controlled by an associated SBD or CBD unit.
- Optionally available with individual controls to allow retrofits or additions to existing systems.

